Understanding the flow of requests through different services is crucial in software development, especially when you're working with modern architectures like microservices. Having witnessed the evolution from monolithic structures to microservices, you can attest that managing such architectures without the proper tools can be challenging.
The adoption of microservices-based architecture marks a major shift in how applications are built and scaled. Each microservice fulfills a narrow set of specific responsibilities, and together they make up the entire application.
While this approach increases scalability and agility, it also creates challenges in monitoring and debugging. Each request touched dozens of services; Monitoring these connections is essential to identifying problems and improving productivity.
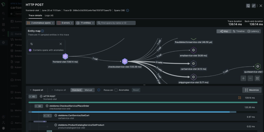
So, what exactly do I mean when I talk about distributed tracing tools? These are the instruments that help us see the full story of a request as it travels through the various services in a distributed system.
They collect data from each microservice involved in processing a request and stitch this information into a coherent trace. This way, developers and engineers can visualize the entire path of a request from start to finish, identify bottlenecks, and spot failures accurately.
Choosing the right distributed tracing tool isn’t just a matter of ticking off a need. It’s about ensuring seamless integration with your existing stack, managing your specific scale, and providing the data depth needed for detailed analysis.
The right tool can significantly reduce downtime and simplify troubleshooting and optimization.
Let me share a scenario that many of you in software development have probably encountered at least once. You're deep into the deployment of a new feature that integrates several microservices, and it's supposed to go live by the end of the day.
But then, the bug reports start coming in—something’s causing a delay in processing times, but the logs from individual services aren’t showing any errors.
It's a classic case where you're flying blind through the fog of system complexity. This is exactly where distributed tracing tools step in to clear that fog.
Let's break down the specific features that make distributed tracing tools indispensable for modern engineering teams:
Distributed tracing tools allow us to maintain the reliability and efficiency of our services. They save us countless hours of searching through logs and testing hypotheses about what might be wrong.
Instead, we can see problems clearly and tackle them directly, keeping our systems running smoothly and our users happy.
In the next section we’ll look at some of the top tools for Distributed Tracing Tools:
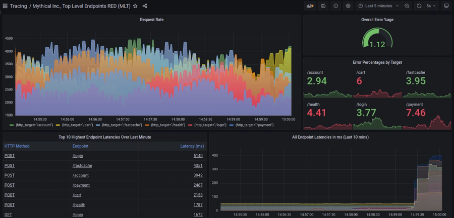
Founded in 2020 and headquartered in Bangalore, India, SigNoz is an open-source performance monitoring and observability tool designed for modern distributed systems. Known for its user-friendly UI and comprehensive feature set, SigNoz utilizes ClickHouse and Kafka to handle large volumes of data, making it suitable for high-scale applications.

Founded in 2020 and headquartered in Bangalore, India, SigNoz is an open-source performance monitoring and observability tool designed for modern distributed systems. Known for its user-friendly UI and comprehensive feature set, SigNoz utilizes ClickHouse and Kafka to handle large volumes of data, making it suitable for high-scale applications.
Free as it is open-source.
Jaeger, a project initiated by Uber and now part of the Cloud Native Computing Foundation, was introduced in 2015. It is designed to monitor and troubleshoot transactions in complex distributed systems. Based in San Francisco, it offers robust tracing capabilities and is highly respected for enhancing the performance and reliability of microservices.

Jaeger, a project initiated by Uber and now part of the Cloud Native Computing Foundation, was introduced in 2015. It is designed to monitor and troubleshoot transactions in complex distributed systems. Based in San Francisco, it offers robust tracing capabilities and is highly respected for enhancing the performance and reliability of microservices.


Free as it is open-source.
Zipkin, an open-source distributed tracing system inspired by Google’s Dapper, was developed by Twitter and released in 2012. It’s designed to help gather timing data needed to troubleshoot latency problems in service architectures. Based in San Francisco, Zipkin is admired for its simplicity and effectiveness in tracing requests.

Zipkin, an open-source distributed tracing system inspired by Google’s Dapper, was developed by Twitter and released in 2012. It’s designed to help gather timing data needed to troubleshoot latency problems in service architectures. Based in San Francisco, Zipkin is admired for its simplicity and effectiveness in tracing requests.
Free as it is open-source.
Founded as part of the broader Grafana ecosystem, Grafana Tempo is a high-volume distributed tracing backend, designed to integrate seamlessly with other Grafana tools.

Founded as part of the broader Grafana ecosystem, Grafana Tempo is a high-volume distributed tracing backend, designed to integrate seamlessly with other Grafana tools. Known for requiring minimal maintenance and its cost-effectiveness in managing high volumes of trace data, it is particularly effective when used alongside Grafana for visualizing trace data. Tempo, with its focus on simplicity and integration, supports massive scale and is designed to integrate well with cloud-native environments.

Open-source with costs associated with enterprise Grafana offerings.
Serverless360 is a comprehensive management and monitoring solution tailored for applications built on Microsoft Azure, especially those using serverless components. It is designed to consolidate the monitoring and management of all Azure resources into one platform, providing a unified operations toolset that enhances visibility and operational control.

Serverless360 is a comprehensive management and monitoring solution tailored for applications built on Microsoft Azure, especially those using serverless components. It is designed to consolidate the monitoring and management of all Azure resources into one platform, providing a unified operations toolset that enhances visibility and operational control.
Based on subscription tiers depending on features and scale. Visit the website.
It is designed to automate enterprise cloud complexity and provide operational insights that drive high performance and efficient DevOps workflows.

Dynatrace offers a cutting-edge software intelligence platform, known for its advanced AI capabilities and extensive monitoring coverage, including full-stack and real-user monitoring. It is designed to automate enterprise cloud complexity and provide operational insights that drive high performance and efficient DevOps workflows. Based in Waltham, Massachusetts, Dynatrace is favored for its robust analytics and proactive problem resolution.

Pricing is quote-based, visit the website to know more.
New Relic is an established leader in the performance monitoring space, based in San Francisco and founded in 2008.

New Relic is an established leader in the performance monitoring space, based in San Francisco and founded in 2008. The platform offers a suite of cloud-based observability and analytics tools that provide deep visibility into software and infrastructure performance. Known for its detailed application performance insights, New Relic helps developers, operations, and management teams understand and improve the performance of their applications.

Free tier available; Essentials plan starts at $0.30 per GB ingested, visit website for details.
Founded in 2016 and based in San Francisco, Honeycomb provides a powerful observability tool that is purpose-built for debugging and understanding complex systems.

Founded in 2016 and based in San Francisco, Honeycomb provides a powerful observability tool that is purpose-built for debugging and understanding complex systems. It stands out for its high-cardinality data handling and query speed, making it ideal for fast-paced, dynamic environments where quick iteration and deep insights are required.

Based on data volume and query frequency, visit the website to know more.
ServiceNow, widely known for its IT service management solutions, extends its capabilities with Cloud Observability, enhancing the ability to monitor and manage cloud resources effectively. Launched as part of their broader cloud management platform, it aims to provide unified visibility into cloud infrastructure and operations.

ServiceNow, widely known for its IT service management solutions, extends its capabilities with Cloud Observability, enhancing the ability to monitor and manage cloud resources effectively. Launched as part of their broader cloud management platform, it aims to provide unified visibility into cloud infrastructure and operations.
Custom pricing based on the ServiceNow licensing model, visit the website
Instana, an IBM company since its acquisition, provides a full-stack observability solution tailored for dynamic containerized environments like Kubernetes. Founded in 2015 and headquartered in Chicago, Instana is designed for automated and intelligent monitoring, offering real-time analytics to support rapid decision-making.

Instana, an IBM company since its acquisition, provides a full-stack observability solution tailored for dynamic containerized environments like Kubernetes. Founded in 2015 and headquartered in Chicago, Instana is designed for automated and intelligent monitoring, offering real-time analytics to support rapid decision-making.
Based on the scope of monitoring services and data volume, visit the website.
Founded in 2010 and based in New York, Datadog offers a cloud-based platform that integrates and automates infrastructure monitoring, application performance monitoring, and log management. Known for its comprehensive observability suite, Datadog helps companies improve uptime, optimize performance, and accelerate go-to-market efforts.

Founded in 2010 and based in New York, Datadog offers a cloud-based platform that integrates and automates infrastructure monitoring, application performance monitoring, and log management. Known for its comprehensive observability suite, Datadog helps companies improve uptime, optimize performance, and accelerate go-to-market efforts.

Variable, based on the monitoring and data volume. Visit the website.
Launched in 2016 by Amazon Web Services, AWS X-Ray helps developers analyze and debug production, distributed applications, such as those built using a microservices architecture. X-Ray provides an end-to-end view of requests as they travel through your application and shows a map of your application’s underlying components.

Launched in 2016 by Amazon Web Services, AWS X-Ray helps developers analyze and debug production, distributed applications, such as those built using a microservices architecture. X-Ray provides an end-to-end view of requests as they travel through your application and shows a map of your application’s underlying components.
Pay-as-you-go pricing model. Visit the website.
Part of Google Cloud Platform, Cloud Trace is a distributed tracing system that collects latency data from applications and displays it in the Google Cloud Console. It is designed to help developers track down performance bottlenecks in cloud-based applications.

Part of Google Cloud Platform, Cloud Trace is a distributed tracing system that collects latency data from applications and displays it in the Google Cloud Console. It is designed to help developers track down performance bottlenecks in cloud-based applications.
Pricing: Based on the volume of trace data stored and scanned, visit website for details.
Highlight.io is a newer player in the application performance monitoring space, focusing on providing real-time insights and performance analytics specifically tailored for web applications. It is praised for its lightweight implementation and intuitive interface.

Highlight.io is a newer player in the application performance monitoring space, focusing on providing real-time insights and performance analytics specifically tailored for web applications. It is praised for its lightweight implementation and intuitive interface.
Subscription-based pricing model, visit the website.
Choosing the right distributed tracing tool isn’t just about going with the most popular option or the one with the most features. It’s about understanding your specific needs, the unique challenges of your system, and how the tool can best meet those challenges.
Whether you’re managing a complex multi-service architecture or a single API, the benefits of using a sophisticated tracing tool like Jaeger or a comprehensive solution like Dynatrace can be huge Take the time to evaluate how these tools integrate with your current systems, how easy they are to use, and how cost-effective they are.
The goal is to maximize your operational insights and problem solving without overwhelming your team or budget. Choosing care based on specific requirements will provide a return on your investment, increasing the reliability of your system and the productivity of your team.



(Perfect for DevOps & SREs)

Install our free slack app for AI investigation that reduce alert noise - ship with fewer 2 AM pings
Everything you need to know about Doctor Droid
Distributed tracing is a method for tracking and analyzing requests as they flow through distributed systems. It's especially important for modern applications that use microservices architectures, as it helps engineers understand how requests travel across multiple services, identify bottlenecks, and troubleshoot performance issues that would otherwise be difficult to pinpoint in complex systems.
Unlike traditional monitoring tools that focus on individual components or services, distributed tracing tools track the entire journey of a request across multiple services and systems. They provide context by connecting related events across your distributed infrastructure, showing causality and dependencies that simpler monitoring solutions can't capture.
Some popular open-source distributed tracing tools include Jaeger (created by Uber), Zipkin (from Twitter), Apache SkyWalking, and OpenTelemetry. These tools offer robust tracing capabilities without licensing costs, though they typically require more configuration and maintenance compared to commercial alternatives.
Choose a tracing tool based on your specific needs by considering: compatibility with your tech stack, ease of implementation, visualization capabilities, data retention options, scalability requirements, team expertise, and budget constraints. Also consider whether you need additional APM features or if pure tracing functionality is sufficient.
Engineering teams can expect faster troubleshooting of issues, improved understanding of system performance, better visibility into service dependencies, more effective capacity planning, easier identification of optimization opportunities, reduced mean time to resolution (MTTR), and improved collaboration between development and operations teams.
Commercial solutions like Dynatrace, New Relic, and Datadog typically offer more comprehensive features including AI-powered analysis, advanced visualizations, and integrated monitoring capabilities. They're generally easier to set up and maintain but come with subscription costs. Open-source tools provide more flexibility and customization but often require more engineering resources to implement and manage.
The difficulty depends on your application architecture and tech stack. Modern frameworks often have built-in support or libraries for common tracing systems. For legacy applications, you might need to modify code to add instrumentation. Many tracing tools now support auto-instrumentation features that can reduce implementation effort significantly.
Distributed tracing is one of the three pillars of observability, alongside metrics and logs. While metrics tell you what's happening and logs provide details about events, tracing shows you how requests flow through your system. Together, these elements provide comprehensive visibility into application performance and behavior.
Dr. Droid can be self-hosted or run in our secure cloud setup. We are very conscious of the security aspects of the platform. Read more about security & privacy in our platform here.
Dr. Droid can be self-hosted or run in our secure cloud setup. We are very conscious of the security aspects of the platform. Read more about security & privacy in our platform here.


