Transitioning from New Relic to Grafana can be a strategic move for organizations looking to optimize their monitoring and observability practices. One of the primary drivers behind this shift is the cost-saving potential of Grafana's open-source platform.
Unlike New Relic's subscription-based model, Grafana offers businesses a scalable and budget-friendly way to monitor systems without compromising on performance.
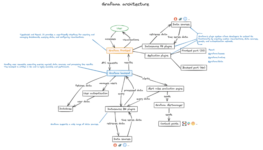
Beyond cost, Grafana’s ecosystem stands out for its unmatched customizability and flexibility. Its modular design allows organizations to tailor their monitoring stack to specific needs, integrating seamlessly with various data sources. This level of adaptability empowers teams to build dashboards and visualizations that align perfectly with their workflows and objectives.
Additionally, using Grafana gives businesses greater control over their monitoring infrastructure, allowing them to fine-tune performance and avoid reliance on proprietary solutions.
However, transitioning from New Relic to Grafana does come with its challenges. Migrating existing dashboards, alerts, and integrations requires meticulous planning and execution to ensure data continuity.
Grafana’s modular approach, while powerful, can feel unfamiliar to teams accustomed to New Relic’s streamlined interface, necessitating a learning curve. Despite these hurdles, many organizations find the benefits of flexibility, cost-effectiveness, and control to make the transition worth the effort.
In this blog, we will cover the steps involved in a smooth migration from New Relic to Grafana, strategies to overcome key challenges, and tips to maximize the potential of Grafana for your observability needs. So, let's get started.
When evaluating monitoring solutions, New Relic and Grafana often emerge as top contenders, each catering to different needs and preferences. While New Relic offers an all-in-one SaaS platform designed for ease of use, Grafana provides a modular, open-source alternative that emphasizes flexibility and control.


Below is a comparison of their core differences and strengths:
A successful transition from New Relic to Grafana requires careful planning to ensure that your monitoring and observability needs are fully met. By thoroughly evaluating your current setup and aligning it with Grafana's capabilities, you can streamline the migration process while maintaining visibility into your infrastructure.
Start by identifying the critical metrics, logs, and traces you currently monitor using New Relic. These may include application performance metrics, server health, or end-user experience data. Once you have a comprehensive list, map these requirements to tools and data sources supported by Grafana.
For instance, Grafana integrates seamlessly with Prometheus for metrics, Loki for logs, and Tempo for tracing. This ensures that your observability framework remains robust post-migration.
Additionally, analyze New Relic’s features that are most valuable to your workflows and find equivalent solutions within the Grafana ecosystem. Grafana offers a modular approach where you can build similar or even more tailored functionalities using plugins and configurations, such as the Grafana New Relic Data Source Plugin for accessing New Relic data directly within Grafana dashboards.

Want to know more about Grafana New Relic Data Source Plugin? Read this doc!
The choice of data sources is central to your transition. Grafana supports a wide range of data sources, allowing you to tailor your observability stack to your use cases.
Commonly recommended options include:

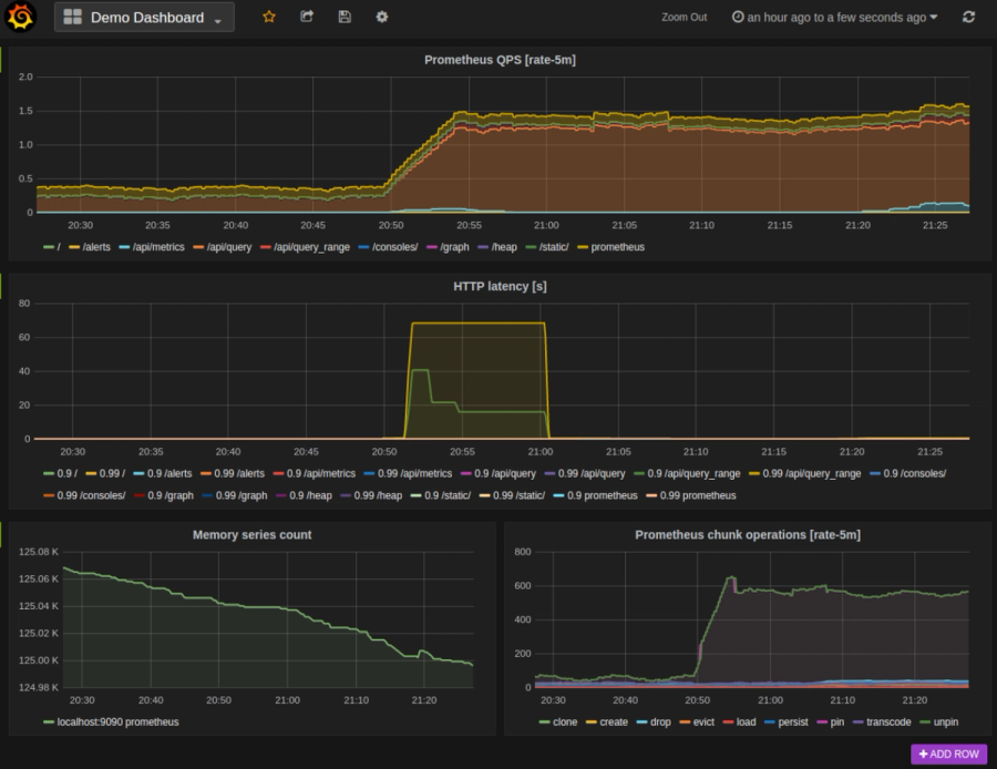
Demo Dashboard: an example Grafana dashboard which queries Prometheus for data.***

To know more about Grafana’s support for Prometheus, Read this doc!
To know more about Grafana’s support for Loki, Read this doc!
To know more about Grafana’s support for ElasticSearch, Read this doc!
To know more about Grafana’s support for InfluxDB, Read this doc!
When selecting data sources, align them with your observability goals.
For example:
Planning carefully at this stage ensures your Grafana implementation not only matches but also enhances your existing monitoring capabilities.
One of the most critical steps in transitioning from New Relic to Grafana is migrating your dashboards. This process involves recreating key visualizations and adapting them to Grafana’s flexible and feature-rich ecosystem.
With proper planning and tools, you can build dashboards that not only replicate but also enhance the capabilities of your existing setup.
To begin, identify the key dashboards in New Relic that you rely on for monitoring and troubleshooting. Exporting data and visualizations directly from New Relic can simplify this process, though this feature may be limited to certain plans.
If direct export is unavailable, manually note the metrics, queries, and visualizations used in each dashboard.
In Grafana, you can recreate these dashboards by leveraging its powerful tools:
Take this opportunity to optimize your dashboards by organizing panels more effectively, improving layout consistency, and adding missing metrics or KPIs critical to your operations.
Migrating to Grafana allows you to go beyond simply replicating New Relic dashboards. You can take advantage of Grafana’s advanced features to enrich your visualizations and insights:
By carefully migrating and enhancing your dashboards, you can unlock Grafana's full potential while maintaining continuity in your monitoring practices.
Reconfiguring alerts and ensuring effective incident management are essential aspects of transitioning from New Relic to Grafana. Grafana’s unified alerting system provides flexibility and advanced integrations to help you maintain and improve your incident response workflows during and after migration.
The first step is to map the alert conditions you’ve set up in New Relic to Grafana’s unified alerting framework. Start by identifying the threshold-based conditions critical to your operations, such as application latency, error rates, or resource utilization.
In Grafana, these conditions can be reconfigured using:
Example:
Suppose you had a New Relic alert configured to notify your team when application latency exceeds 200ms. In that case, you can replicate this in Grafana by setting up a query that monitors the latency metric and applying a threshold condition. Alerts can then be routed to your preferred notification channels.
Replacing New Relic’s notification system is straightforward with Grafana’s wide range of integrations. Grafana supports several notification channels, including:
For a smoother transition, tools like Doctor Droid can be used to analyze and optimize alert configurations, ensuring reduced noise and more actionable alerts during the migration process. This helps prevent alert fatigue and ensures your team focuses on the most critical issues.
By thoughtfully reconfiguring alerts and leveraging Grafana’s notification integrations, you can maintain a robust incident management system while taking advantage of Grafana’s advanced capabilities.
Also, Read Guide to New Relic Alerting and Grafana Alerting: Advanced Alerting Configurations & Best Practices
Migrating logs and traces from New Relic to Grafana involves transitioning to tools like Loki and Tempo, which integrate seamlessly with Grafana to provide robust log monitoring and distributed tracing capabilities. Proper configuration ensures a smooth transition and enhances your ability to monitor and troubleshoot effectively.
Grafana Loki is a cost-effective and scalable alternative to New Relic Logs, designed specifically for log aggregation and querying. To transition your logs:
Once configured, you can build dashboards that combine log data with other metrics for a unified view of your infrastructure.
Replacing New Relic APM with Grafana Tempo or other tracing tools provides powerful options for managing distributed traces. Tempo is optimized for high-scale, low-cost tracing and integrates directly with Grafana for visualization.
By migrating to Loki and Tempo, you not only replicate New Relic’s capabilities but also gain greater flexibility, scalability, and cost-efficiency. Resources like Loki’s visualization guide provide step-by-step instructions to maximize the effectiveness of your setup.
Integrating Grafana with your existing tools is crucial for building a seamless observability ecosystem. By connecting Grafana with powerful data sources like Prometheus, AWS CloudWatch, and more, you can maintain continuity while enhancing your monitoring capabilities.
Prometheus is a popular open-source tool for collecting and querying metrics, and it integrates effortlessly with Grafana:
With Prometheus as a metrics source, you can gain real-time insights into your system’s performance while leveraging Grafana’s advanced visualization capabilities.
These integrations ensure you can monitor all aspects of your infrastructure, regardless of where the data resides.
To know more about Grafana’s support for AWS Cloud Watch, Read this Doc!
Alert migration can be one of the most complex parts of transitioning to Grafana, but tools like Doctor Droid simplify the process. Doctor Droid helps analyze and optimize your existing alert configurations during migration:
***Want to know more about Doctor Droid? Visit https://drdroid.io/***
By integrating these tools, you can replicate and enhance your observability setup while taking full advantage of Grafana’s flexibility and cost-effectiveness.
After completing the migration to Grafana, fine-tuning your setup ensures it performs efficiently and scales effectively with your growing observability needs. Optimizing data sources, queries, and dashboards will help you make the most of Grafana’s capabilities.
Efficient queries are essential for handling large datasets and ensuring smooth dashboard performance:
Grafana’s templating and dynamic features allow dashboards to scale with your infrastructure:
By focusing on performance, query efficiency, and dashboard scalability, you can ensure Grafana remains a powerful, responsive, and user-friendly tool as your monitoring needs evolve.
After completing your migration to Grafana, it’s important to focus on validating your setup and ensuring teams are fully equipped to use the new platform effectively. These steps will help you maximize the value of your Grafana implementation.
Ensuring that Grafana replicates and enhances your previous observability setup is a critical post-migration step:
Thorough validation minimizes risks, builds confidence in the transition, and ensures a smooth handover to teams.
Educating your teams on Grafana’s capabilities is vital for successful adoption:
By validating your setup and training your teams, you can ensure a smooth transition to Grafana, foster user confidence, and fully leverage its capabilities for improved observability.
Migrating from New Relic to Grafana is an opportunity to take greater control over your observability stack, reduce costs, and customize your monitoring to fit your organization’s unique needs. While the process may present challenges, a thoughtful approach to planning, migration, and post-migration optimization can ensure a successful transition.
Grafana’s open-source ecosystem allows you to build highly customizable dashboards, leverage diverse data sources, and configure advanced alerting mechanisms that align with your workflows. However, the complexity of such a migration highlights the importance of having the right tools and strategies to simplify the process and maintain operational efficiency.
This is where Doctor Droid can be a game-changer for your transition and beyond. With its suite of capabilities, Doctor Droid empowers teams to:
By incorporating Doctor Droid into your observability strategy, you can enhance the efficiency and reliability of your monitoring environment while ensuring your team is focused on what truly matters. Whether you’re troubleshooting incidents, optimizing alerts, or automating workflows, Doctor Droid complements Grafana to deliver a robust, scalable observability solution.
Start your transition to Grafana with confidence, knowing tools like Doctor Droid can help you navigate the complexities and achieve seamless observability.
Try Doctor Droid — your AI SRE that auto-triages alerts, debugs issues, and finds the root cause for you.
(Perfect for DevOps & SREs)

Install our free slack app for AI investigation that reduce alert noise - ship with fewer 2 AM pings
Everything you need to know about Doctor Droid
Organizations typically transition to Grafana for several compelling reasons: cost reduction (as Grafana offers open-source options), greater customization flexibility, the ability to connect to diverse data sources, and avoiding vendor lock-in. Grafana gives you more control over your observability stack while allowing you to tailor monitoring to your specific organizational needs.
New Relic is a proprietary, all-in-one SaaS platform with integrated features, while Grafana is an open-source visualization tool that connects to various data sources. New Relic offers a more unified but less flexible experience, whereas Grafana provides greater customization but may require more integration work. Pricing models also differ significantly, with Grafana typically offering more cost-effective options, especially for large-scale deployments.
Dashboard migration requires careful planning but is definitely achievable. Since there's no direct export/import functionality, you'll need to recreate dashboards in Grafana. This presents an opportunity to evaluate which metrics truly matter and redesign dashboards with improved visualization options. Many teams find it beneficial to prioritize critical dashboards first and implement them incrementally rather than attempting to migrate everything at once.
Grafana's alerting system differs from New Relic's in several ways. Grafana Alerting (formerly Grafana Cloud Alertmanager) offers flexible alert definitions, complex routing, and silencing options. You'll need to recreate alert conditions, notification channels, and escalation policies. Consider using this transition to refine alerting thresholds and reduce alert fatigue. Tools like Doctor Droid can help optimize your alert configuration to prevent unnecessary noise during and after migration.
For logs, Grafana typically integrates with Loki (though other backends are supported), compared to New Relic's integrated logging. For traces, Grafana works with Tempo or Jaeger, versus New Relic's built-in distributed tracing. While New Relic provides these features in one platform, Grafana requires connecting to these specialized tools. The benefit is greater flexibility, though it may require more initial setup.
Yes, Grafana offers extensive integration capabilities with common DevOps tools. It connects to CI/CD pipelines, ticketing systems like Jira, communication platforms like Slack, and various cloud services. Most teams find Grafana's integration options actually exceed those available in New Relic, though they may require more configuration.
After migration, focus on dashboard organization using folders and naming conventions, implement user and team permissions for proper access control, optimize queries for performance, create reusable dashboard components with variables and templates, and continuously refine alerting thresholds based on real-world conditions. Regular maintenance reviews will ensure your Grafana deployment remains efficient and valuable.
Run both systems in parallel during the transition period, migrate incrementally starting with non-critical systems, thoroughly test each component before full deployment, create detailed rollback plans, and ensure proper team training. Having a clear communication plan for stakeholders about potential monitoring gaps or changes is also essential.
Dr. Droid can be self-hosted or run in our secure cloud setup. We are very conscious of the security aspects of the platform. Read more about security & privacy in our platform here.
Dr. Droid can be self-hosted or run in our secure cloud setup. We are very conscious of the security aspects of the platform. Read more about security & privacy in our platform here.


